High-frequency visibility into your most critical services
Detect latency, loss, and outages as often as every 5 seconds.
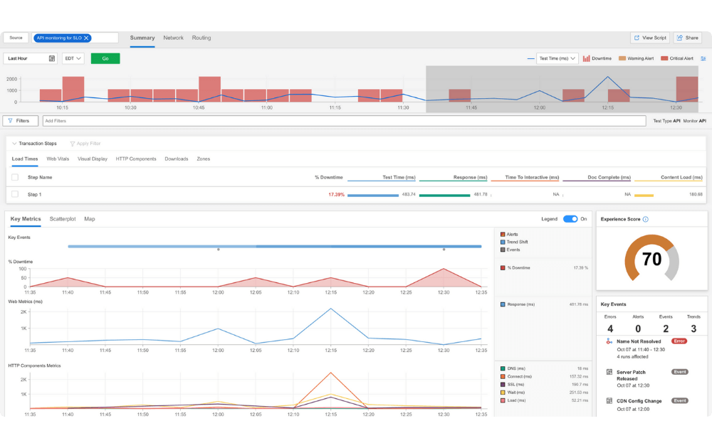
.png)
Detect downtime or latency in seconds with heartbeat monitoring
Heartbeat Monitoring is a specialized subset of Catchpoint’s synthetic monitoring. It monitors as often as every 5 seconds from on-premises Enterprise agents and intelligent cloud agents, leveraging select AWS, Azure, and GCP locations to ensure your most critical services remain available and fast. Designed for APIs and web services, this lightweight capability provides early detection of outages or degradations, reduces mean time to detect (MTTD), and assures continuous high availability.

Be the first to know when there are micro-disruptions
Heartbeat Monitoring executes availability and latency checks across Catchpoint’s global network of distributed agents. By simulating lightweight requests to your most critical APIs and web services, it detects outages and performance degradations that traditional 5–15-minute cadences routinely miss. This ensures issues are flagged in real time, empowering teams to take corrective action before they cascade into customer-visible incidents or SLO breaches.
Validate critical service health with lightweight monitoring
Heartbeat monitors are fast, efficient, and focused. They continuously validate the essential signals of service health—DNS resolution, TCP connectivity, TLS certificate validity, HTTP status codes, and more. These lightweight probes minimize resource overhead while providing comprehensive coverage of critical APIs and web services. Provisioning can be automated as code, making it simple to deploy, scale, and manage checks as part of modern DevOps practices. This ensures not only uptime but strict adherence to SLOs through continuous validation built into daily operations.


Accelerate root cause analysis by correlating uptime data with Internet stack insights
Unlike commodity uptime tools that only show whether a service is up or down, Catchpoint Heartbeat Monitoring is part of the broader Internet Performance Monitoring platform. Incidents can be correlated with DNS failures, BGP route leaks, CDN outages, ISP disruptions, API latency spikes, and more. Heartbeat data can feed CI/CD pipelines to catch regressions before they impact production, and integrate with existing workflows for complete traceability. This context-rich approach significantly reduces MTTR while ensuring performance and availability stay aligned with SLOs. Heartbeat Monitoring becomes not just a basic safety net but a powerful extension of the full IPM/observability stack.
Explore our Internet Performance Monitoring (IPM) platform
Ensure the resilience of your Internet Stack with deep visibility into every aspect of the Internet that impacts your business.
Your Internet Resilience ally
As a Catchpoint customer, you’ll enjoy:
- A dedicated customer success team to keep you informed on industry-leading best practices, tests, integrations - as well as to guide you through any questions you may have along the way
- Access to 24/7 tierless support from seasoned monitoring and observability experts
- Expert services to help you get maximum value from Internet Performance Monitoring (IPM)

